Skip to main content
All Posts By

admin

App de Tours

By Desarrollo de Software

B Your Tour es una aplicación móvil, respaldada por un sistema de administración web, diseñada para ofrecer tours turísticos en formato de video. Desde el panel de administración, se pueden cargar nuevos tours y asignar puntos de interés a cada recorrido. La app permite a los usuarios comprar tours, con restricciones geográficas que activan contenidos según la ubicación. Además, integra gestión de usuarios y funcionalidades avanzadas que facilitan una experiencia turística personalizada y controlada.

Cliente: B Your Tour

País: Chile

Año: 2024-2025

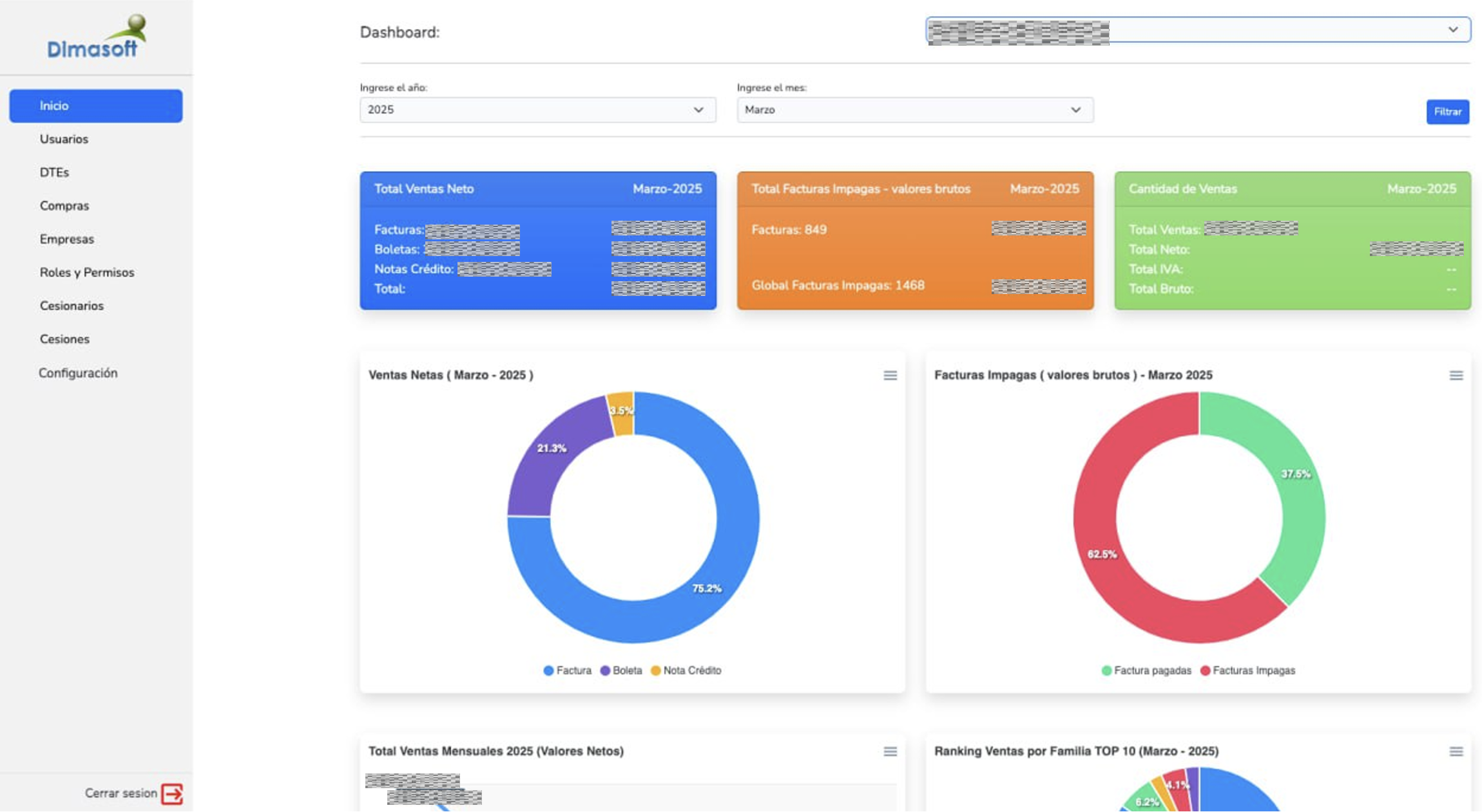
Portal de Métricas y DTES

By Desarrollo de Software

Desarrollamos para Dimasoft un portal de visualización y gestión que centraliza las principales métricas operativas de su sistema ERP, sirviendo como base para la futura migración de su plataforma. El dashboard también incorpora funcionalidades específicas para la gestión de Documentos Tributarios Electrónicos (DTEs), incluyendo configuraciones, procesos de cesión y monitoreo en tiempo real, optimizando el control y la trazabilidad de los documentos fiscales.

Cliente: Dimasoft Ltda

País: Chile

Año: 2020-2025

Dispatcher de Pedidos

By Desarrollo de Software

El software de dispatcher de MAX Delivery centraliza la recepción de pedidos provenientes de múltiples canales de venta propios y de integraciones externas como Pizzagest, Deliverect y LastApp. Su función principal es gestionar la asignación inteligente y el monitoreo en tiempo real de la demanda, integrándose con diversas plataformas de reparto como Uber, Glovo y SUM Delivery. El sistema incorpora procesos automatizados y algoritmos avanzados de inteligencia artificial para optimizar las decisiones de asignación, mejorando la eficiencia operativa y la experiencia del cliente.

Cliente: Integra Jobs S.L.U.

País: España

Año: 2020-2025

Tienda de Restaurantes

By Desarrollo de Software

El proyecto de tiendas individuales de MAX Delivery está diseñado para que restaurantes puedan contar con su propia tienda online personalizada, donde disponibilizan sus productos y gestionan ventas de forma directa. Cada tienda se adapta a las necesidades específicas del negocio, contemplando lógicas particulares como tipos de producto, promociones y configuraciones especiales. Además, las tiendas se integran de manera nativa con el ecosistema de MAX Delivery, facilitando una gestión centralizada y eficiente.

Cliente: Integra Jobs S.L.U.

País: España

Año: 2020-2025

App de Marketplace

By Desarrollo de Software

La aplicación de MAX Delivery Marketplace está orientada al cliente final y permite a los usuarios explorar la oferta de restaurantes asociados, visualizar información detallada y realizar pedidos de manera rápida y sencilla. Funciona como un marketplace, conectando a los clientes directamente con los restaurantes y facilitando la experiencia de compra dentro de la plataforma.

Cliente: Integra Jobs S.L.U.

País: España

Año: 2024-2025

App de Repartidores

By Desarrollo de Software

La aplicación de MAX Delivery está diseñada para optimizar la gestión de entregas de su flota, permitiendo a los repartidores recibir pedidos, visualizar toda la información relevante de cada entrega y acceder a múltiples opciones de GPS para su navegación. Además, incorpora seguimiento en tiempo real del estado de cada pedido. Esta aplicación es de uso exclusivo para los repartidores de MAX Delivery y no está disponible para el público general.

Cliente: Integra Jobs S.L.U.

País: Chile

Año: 2020-2025

Gastos Menores

By Desarrollo de Software

El Sistema de Gastos Menores fue desarrollado para facilitar el registro, control y gestión de boletas y facturas asociadas a gastos menores. La plataforma permite visualizar indicadores clave a través de un dashboard interactivo, gestionar múltiples roles de usuario y descargar comprobantes de gastos de forma individual o masiva, optimizando así la administración y el análisis financiero de los gastos operativos.

Cliente: Essan

País: Chile

Año: 2024-2025

Placement Test

By Desarrollo de Software

Para Simple English desarrollamos un placement test inteligente que permite evaluar el nivel de inglés de sus prospectos de manera dinámica, ajustando la dificultad de las preguntas en función de las respuestas del usuario. Además del desarrollo técnico, asesoramos al cliente en la configuración y seguimiento de sus campañas de marketing, cubriendo todo el flujo de adquisición de leads, desde la captación hasta la evaluación del nivel de cada prospecto.

Cliente: Simple English

País: Chile

Año: 2024-2025

URL: https://placement-test.simpleenglish.cl/formulario

Async/Await para código secuencial – NodeJs JavaScript

By Desarrollo de Software

¿Cómo utilizar de forma correcta el Async/Await para códigos de respuesta secuencial?

Async y await son características que nos permiten escribir código asíncrono de forma más sencilla y fácil de leer.

En esencia async/await es una forma de trabajar con funciones asíncronas de JavaScript que se introdujo en ECMAScript 2017. La principal ventaja de async/await es que nos permite escribir código asíncrono de una manera que se asemeja más a la forma en que escribimos código síncrono.

En lugar de anidar callbacks o utilizar Promises encadenadas, podemos simplemente marcar una función como asíncrona con la palabra clave «async» y luego utilizar la palabra clave «await» dentro de la función para esperar a que se resuelva una Promise antes de continuar.

const countUntil = (timeInMiliseconds) => {
    return new Promise((resolve, reject)=>{
        setTimeout(() => {
            resolve('Respuesta de consulta con valor en milisegundos: '+timeInMiliseconds);
        }, timeInMiliseconds);
    });
}

const init = async () => {
    console.log("Log 1")
    const response = await countUntil(1000);
    console.log(response);
    console.log("Log 2")
}

init();

Por ejemplo, en el código anterior se realiza la ejecución de una función donde se utiliza await para invocar una promesa, esto ocasiona que la respuesta se muestre de forma secuencial, es decir que en la consola se mostrará lo siguiente:

#Log 1
Respuesta de consulta con valor en milisegundos: 1000
#Log 2

En conclusión, await se puede utilizar para detener el procesamiento secuencial del código de una función hasta que se obtenga la resolución de otra y así tener una respuesta ordenada y sin necesidad de anidar funciones o utilizar callbacks para obtener la respuesta de un método asíncrono.

<solutionops-team> Happy Coding! </solutionops-team>

Estados de una promesa – NodeJs JavaScript

By Desarrollo de Software

Pendiente (Pending) / Resulta (Fulfilled) / Rechazada (Rejected)

En la programación asincrónica de JavaScript, las promesas son una función esencial. Su uso permite a los programadores escribir código que maneja eventos futuros sin bloquear el hilo principal de ejecución. En esencia, una promesa representa un valor que puede no estar disponible en el momento en que se crea. En este artículo, se abordarán los distintos estados que puede tener una promesa en JavaScript, así como la forma correcta de manejarlos.

Una promesa en JavaScript puede estar en uno de los siguientes tres estados:

1) Pendiente: esto ocurre cuando la promesa es creada y está a la espera de ser resuelta o rechazada.

2) Resuelta: una promesa se encuentra en este estado cuando la operación que realizó ha sido completada con éxito. En este caso, la promesa tendrá un valor asignado que es pasado como argumento a la función de resolución de la promesa.

3) Rechazada: una promesa se encuentra en este estado cuando la operación que realizó no ha sido completada con éxito. En este caso, la promesa tendrá un motivo asignado que es pasado como argumento a la función de rechazo de la promesa.

function init() {
    return new Promise(async (resolve, reject)=>{
        try {
            const request = axios.get('https://solutionopsgroup.com').then((response)=>{
                console.log("Respuesta Resuelta: ", response.status);
                resolve("Respuesta Resuelta: " + response.status)
            });

            console.log("Respuesta Pending: ", request);

        } catch (error) {
            console.log("Respuesta de Reject: ", error);
            reject("Respuesta de Reject: " + error)
        }
    });
    
}

init();

Por ejemplo, en el código anterior se ejecuta un request HTTP hacia el home del sitio de solutionopsgroup.com, el mismo debe retornar una respuesta de código 200, sin embargo por cómo se ejecuta el código de javascript primero termina imprimiendo el valor de la variable request, la cuál por no haber sido resuelta retorna como Pending, por otra parte al momento de obtener una respuesta se dirijirá al then y se imprimirá el resultado del código de respuesta satisfactoriamente generando la siguiente respuesta en la consola/terminal:

Respuesta Pending:  Promise {  }
Respuesta Resuelta:  200

En conclusión, las promesas son una característica clave de la programación asincrónica en JavaScript. Al comprender los diferentes estados de las promesas, podemos escribir un código más eficiente y manejar adecuadamente las respuestas de la API. Asegúrate de siempre manejar los estados de las promesas adecuadamente y capturar los errores de manera adecuada.

<solutionops-team> Happy Coding! </solutionops-team>

× ¿En qué podemos ayudarte?